OpenAI
Introduction
OpenAI can be applied to virtually any task that involves understanding or generating natural language or code. We offer a spectrum of models with different levels of power suitable for different tasks, as well as the ability to fine-tune your own custom models. These models can be used for everything from content generation to semantic search and classification.
You can find more details and the supported operations on OpenAI | qibb Catalog.
How to get started with OpenAI integration
Before you get started using OpenAI integration please make sure that you have permission to manage API keys because you will need to create certain settings. Please be aware, most of the operation requires a paid version.
Visit your OpenAI API Key page. Please mind that OpenAI has replaced user API keys with project API keys. We recommend using project based API keys for more granular control over your resources. To retrieve the API Key, click on + Create new secret key. Configure the permissions and the related project.

Click on Create secret key. Copy your API Key and save it in a safe place for later use.

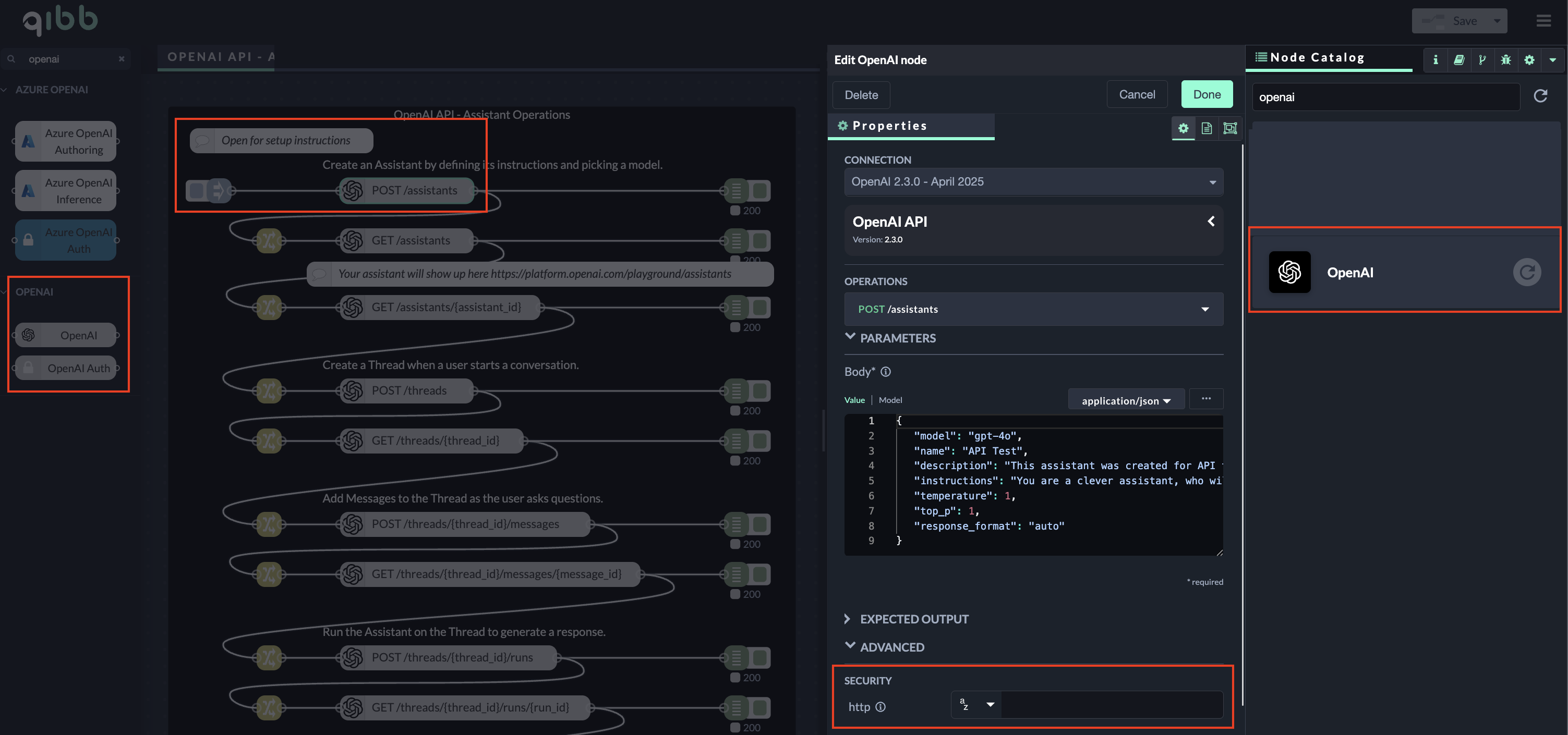
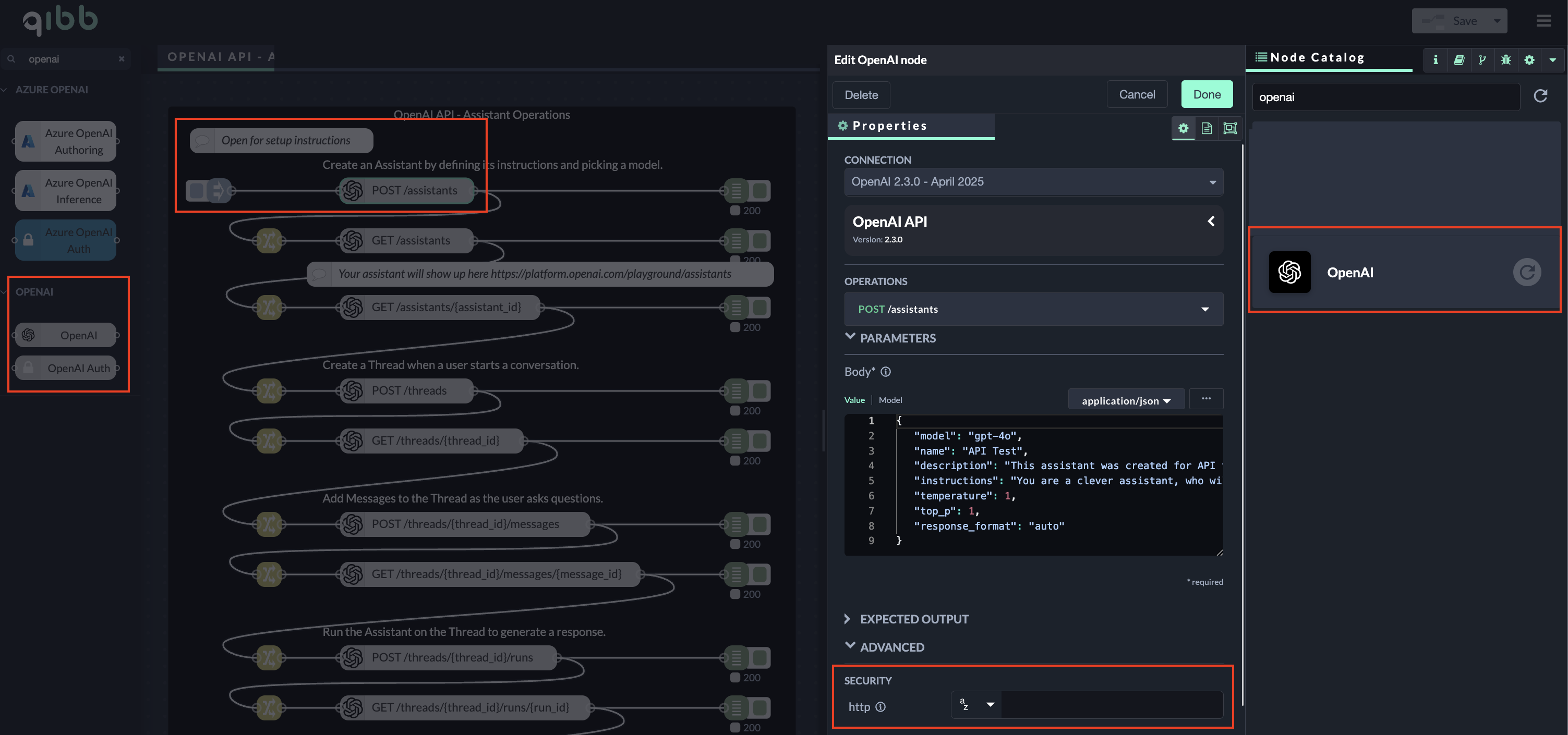
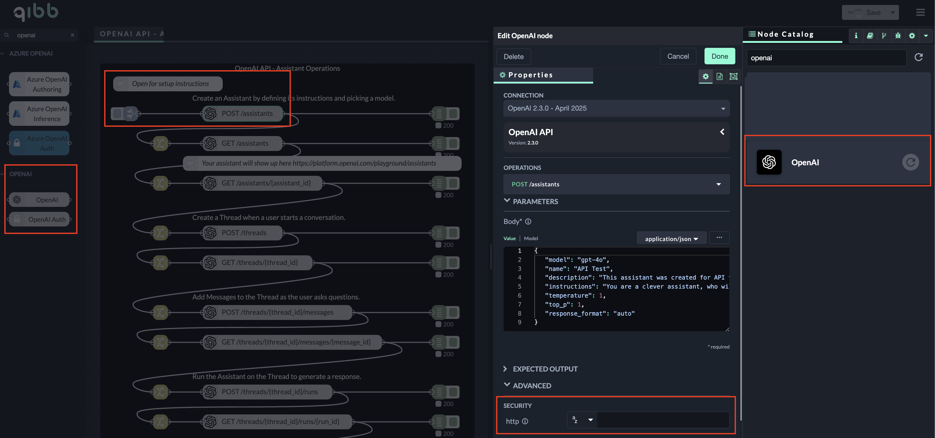
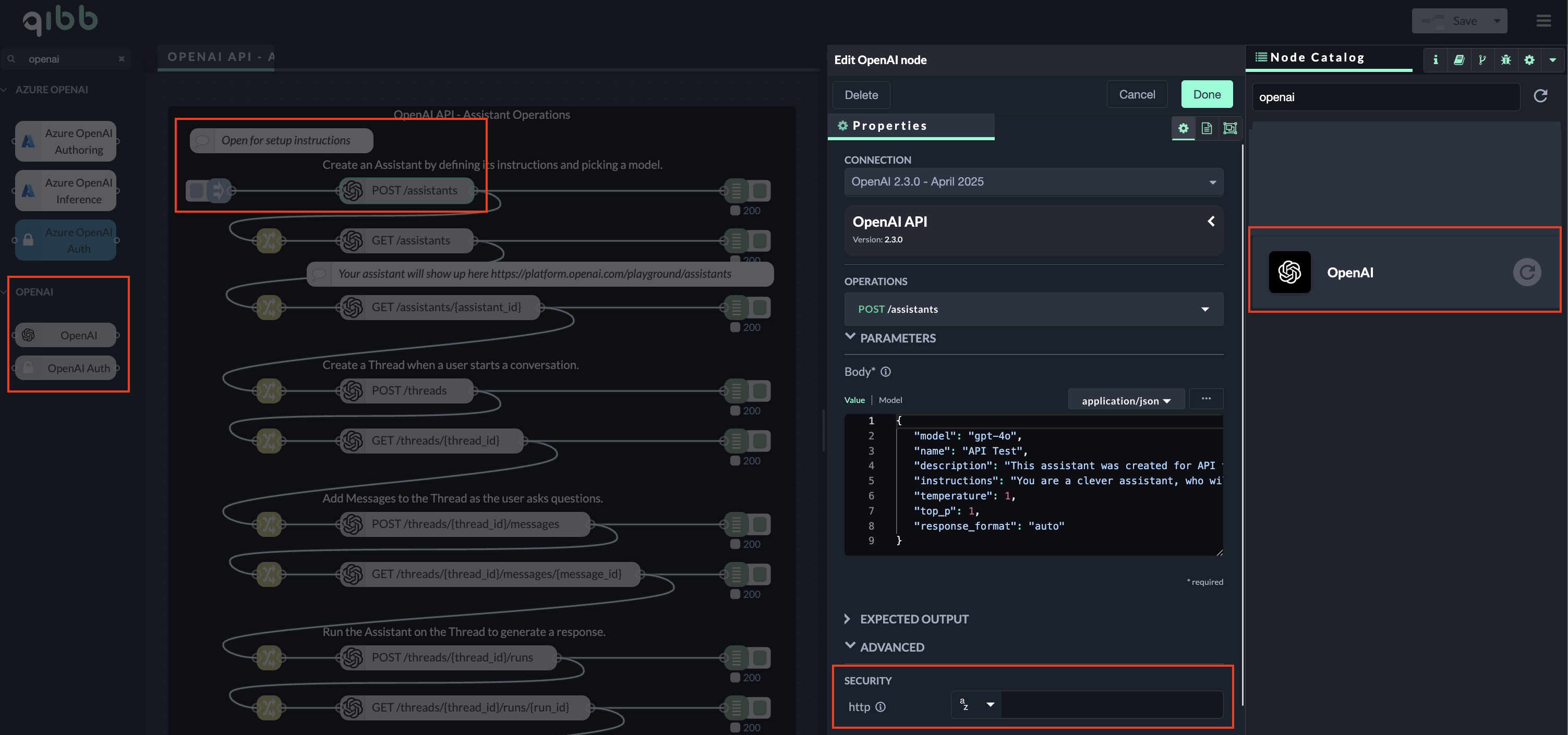
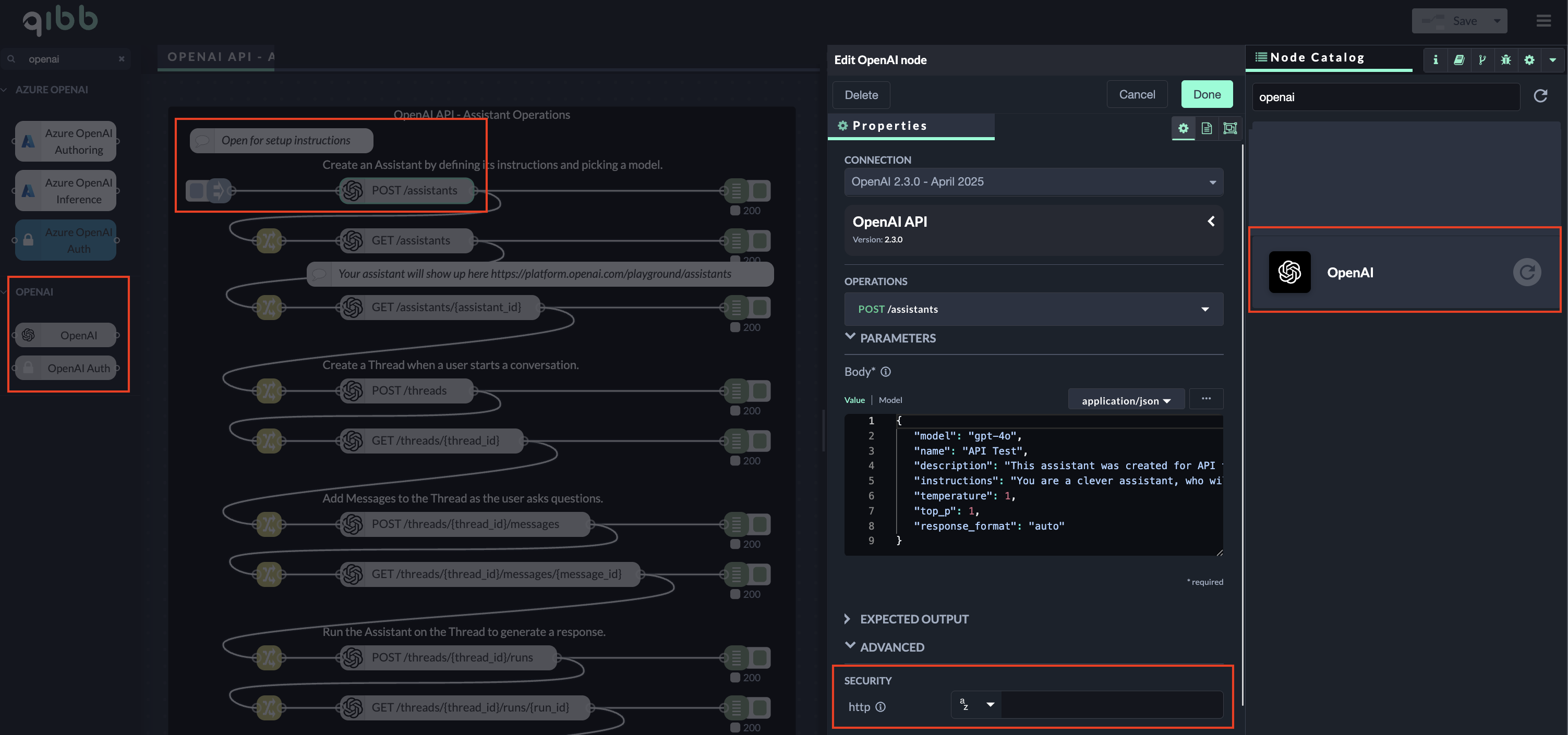
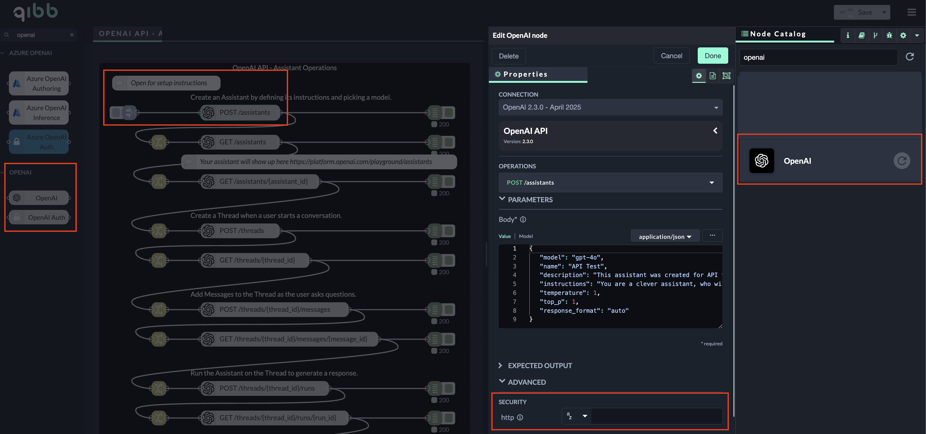
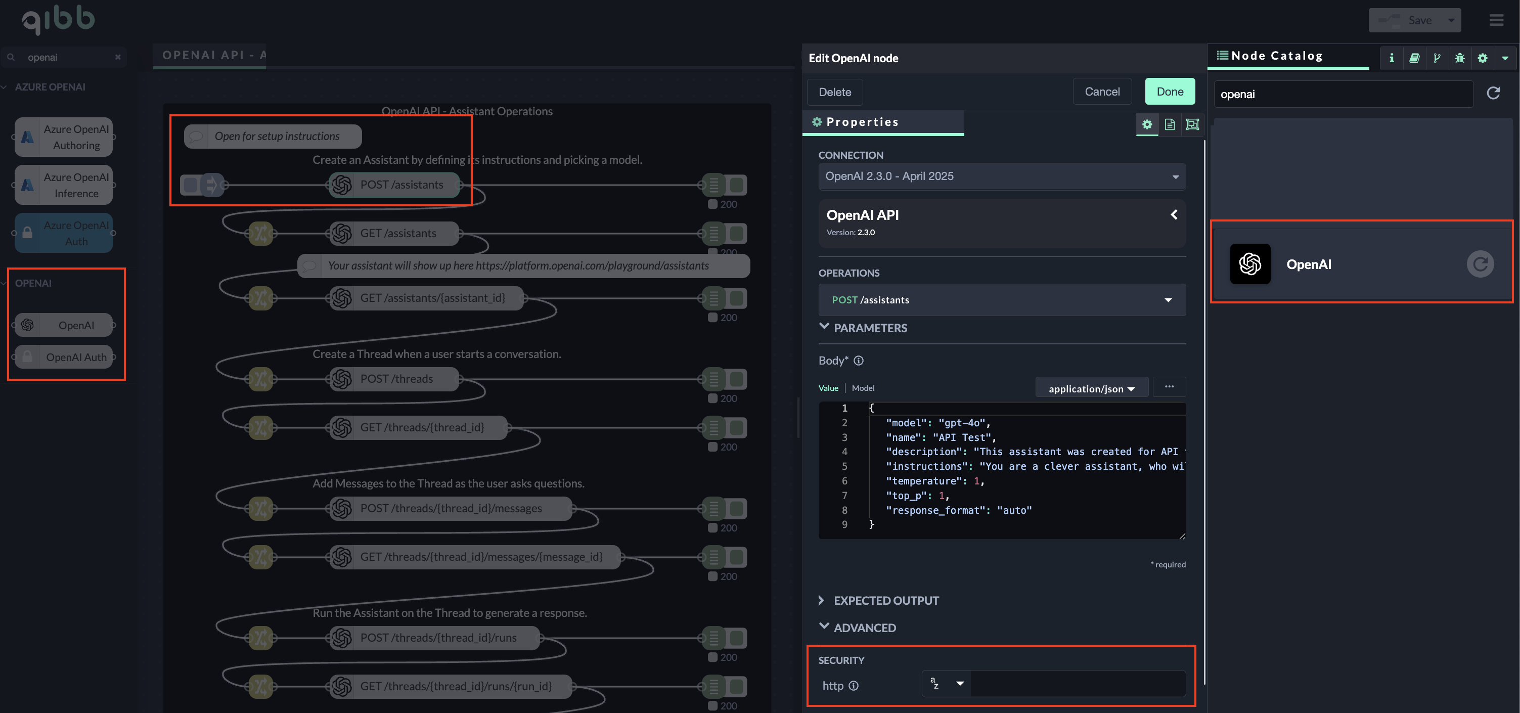
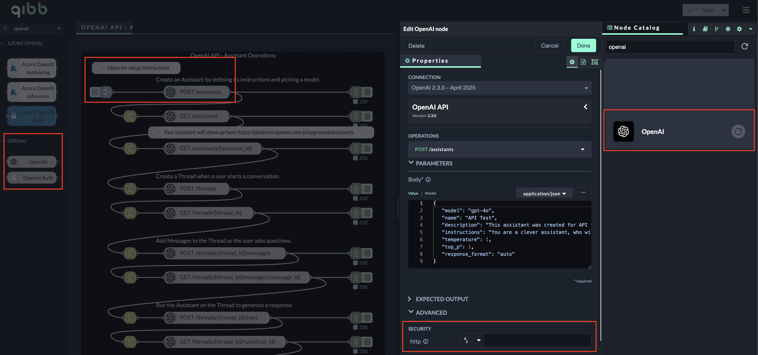
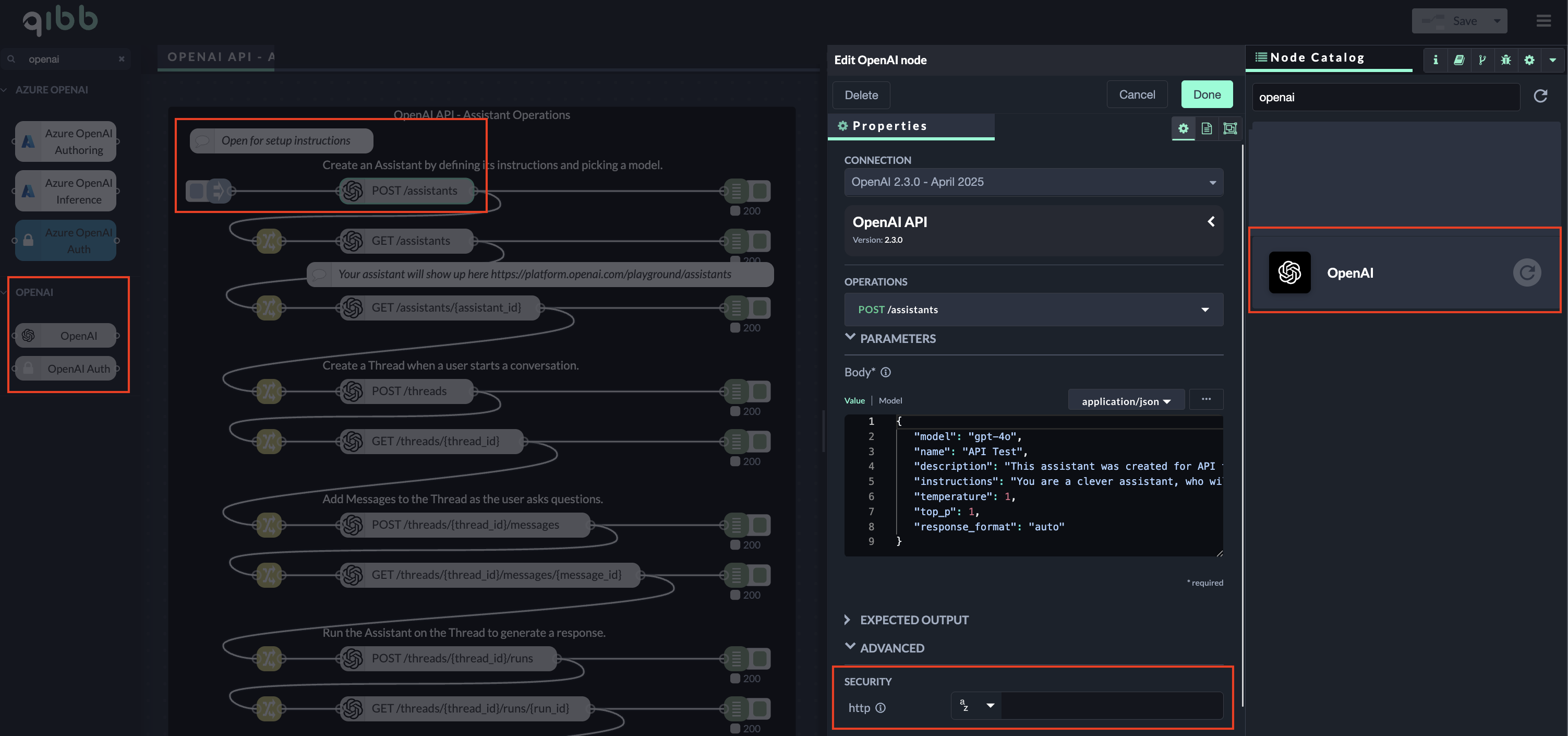
Go to qibb Workflow Editor, open Node Catalog in the right sidebar, and install OpenAI node by clicking on the + button.
Drag the OpenAI Auth node and OpenAI nodes from the left sidebar to your flow and connect them.
Enter your API Key with the prefix “Bearer ” in the security section of the OpenAI node. Alternatively, you can configure global secrets and access the credentials using qibb’s Secrets Manager. See the OpenAI example flow and its setup instructions for more information. Select an operation of one of the API call nodes and you can start using the integration!

Importing flow examples of a node
Once you've successfully installed a node from the qibb catalog, you can easily import example flows that showcase how the nodes can be used. These example flows are directly accessible within the Flow Editor and are designed to guide users with helpful hints, including how to configure mandatory parameters and credentials.
Here's how to import examples:
In the top right corner of the Flow Editor, click on the menu icon.
Select Import to open the Import Dialog.
Click on the Examples tab.
Choose an example from the list.
Confirm your selection by clicking on the Import button.
By following these steps, you are now ready to make basic API calls using the provided examples. For further exploration of what’s possible, you can find more complex examples in the Flow Catalog.